Advanced Paper Machine Systems
Innovation That Drives Performance…
PaCorrEn, delivers Advanced Paper Machine Systems that redefine efficiency, precision, and sustainability in the pulp and paper industry. These systems are the heart of modern paper production—designed to produce high-quality paper at high speeds, with minimum cost, waste and maximum reliabilityough every phase of execution, ensuring precision, performance, and profitability.
What Are Advanced Paper Machine Systems
Advanced paper machine systems are integrated, high-performance technologies that manage every stage of paper production—from fiber preparation to sheet formation, drying, and winding. These systems combine mechanical excellence with intelligent automation to ensure consistent quality, reduced energy consumption, and optimize operations.
Key Features:
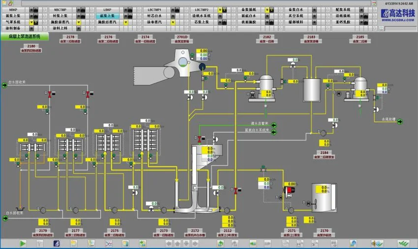
- High-Speed Operation: Capable of producing tons of paper per hours with exceptional uniformity
- Smart Automation: Real-time monitoring, process control, and predictive maintenance systems
- Energy Efficiency: Optimized dewatering, pressing and drying sections to reduce energy costs and environmental impacts
- Modular Design: Flexible configurations for different paper grades and production volumes
- Precision Engineering: Advanced headbox, forming, press and drying sections, and winding technologies for high quality paper
- High-Speed Operation: Capable of producing tons of paper per hours with exceptional uniformity
- Smart Automation: Real-time monitoring, process control, and predictive maintenance systems
- Energy Efficiency: Optimized dewatering, pressing and drying sections to reduce energy costs and environmental impacts
- Modular Design: Flexible configurations for different paper grades and production volumes
- Precision Engineering: Advanced headbox, forming, press and drying sections, and winding technologies for high quality paper
- End-to-End Expertise: From design and installation to commissioning and support
- Tailored Solutions: Systems customized to your product goals, site conditions, and budget
- Global Standards: Compliance with international safety, quality, and environmental regulations
- Long-Term Partnership: We don’t just deliver machines—we build lasting relationships
Whether you’re building a new facility or upgrading an existing line, PaCorrEn’s advanced paper machine systems are your gateway to smarter, faster, and more sustainable production.
Why Choose PaCorrEn?
- End-to-End Expertise: From design and installation to commissioning and support
- Tailored Solutions: Systems customized to your product goals, site conditions, and budget
- Global Standards: Compliance with international safety, quality, and environmental regulations
- Long-Term Partnership: We don’t just deliver machines—we build lasting relationships